Статистика Customer Journey
Journey canvas дает наглядное представление обо всей вашей кампании, включая подробную статистику по каждому элементу. Это позволяет отслеживать успешность каждого шага и видеть, как работает вся ваша кампания, получая ценные сведения для оптимизации кампаний и улучшения результатов.
Вы можете получить доступ к данным об эффективности Journey в двух местах:
- Раздел общей статистики Customer Journey
В этом разделе, расположенном в левой части Journey canvas, вы можете найти ключевые метрики, которые показывают, как ваша Audience взаимодействует с вашим Journey и в конечном итоге достигает своих Conversion Goal. Подробнее
- Холст
Непосредственно на холсте вы можете просматривать статистику по каждому элементу Journey, что позволяет оценить их индивидуальную эффективность. Подробнее
Общая статистика Journey
Section titled “Общая статистика Journey”Раздел Статистика Journey предоставляет ключевые данные о производительности и аналитику для ваших кампаний Customer Journey. Используйте этот раздел для отслеживания вовлеченности пользователей, достижения целей, доставки сообщений и показателей Drop-offs с течением времени.
Этот раздел включает в себя следующие аналитические дашборды:
-
Состояние кампании
Общая сводка по активности кампании, включая общее количество входов, достигнутых целей и Drop-offs. -
Audience
Отображает количество пользователей, которые в данный момент находятся в Journey, и тех, кто из него вышел. -
Производительность
Показывает эффективность каждой цели, включая количество и rate конверсий. -
Коммуникации
Предоставляет разбивку отправленных сообщений по каналам (например, Push, Email, SMS, In-app, WhatsApp).
Чтобы просмотреть подробную статистику для любого дашборда, нажмите Показать детали.

Вы также можете увидеть, сколько Conversion Goal установлено для кампании. Нажмите на значок Цели, чтобы просмотреть подробную информацию о каждой цели.

Выбор периода времени
Section titled “Выбор периода времени”Используйте фильтр Период в верхней части дашборда для анализа данных за определенный промежуток времени.
По умолчанию дашборд отображает общую статистику с момента запуска кампании до настоящего времени. Чтобы просмотреть данные за другой период, щелкните выпадающий список и выберите один из предустановленных вариантов (например, «Сегодня», «Вчера», «7 дней», «30 дней») или установите свой диапазон дат.

Управление статусом кампании
Section titled “Управление статусом кампании”Используйте выпадающий список Статус кампании в правом верхнем углу для управления кампанией. Доступные опции:
-
Приостановить для редактирования
-
Клонировать
-
Переименовать
-
Остановить навсегда. Это действие необратимо.

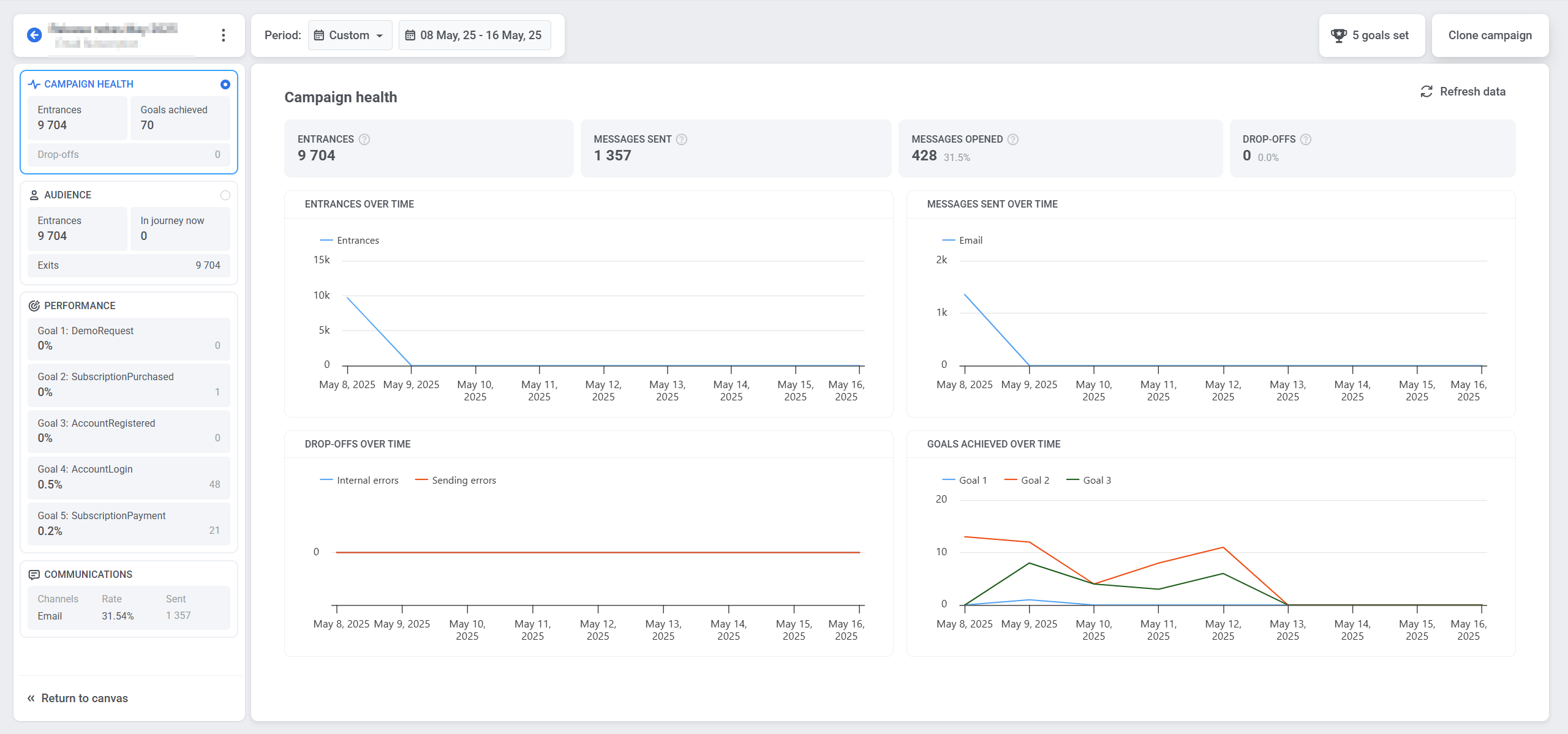
Состояние кампании
Section titled “Состояние кампании”Дашборд Состояние кампании предоставляет общую сводку эффективности вашей кампании, помогая быстро оценить вовлеченность пользователей, доставку сообщений и достижение целей.

Он включает в себя следующие ключевые метрики:
| Входы | Общее количество пользователей, вошедших в кампанию, включая повторные входы. |
| Отправлено сообщений | Общее количество сообщений, доставленных по всем каналам коммуникации. |
| Открыто сообщений | Количество и процент сообщений, открытых пользователями. |
| Drop-offs | Количество пользователей, удаленных из кампании из-за внутренних проблем. |
Графики ниже помогают визуализировать ключевые тренды и поведение пользователей на протяжении всей кампании:
-
Входы с течением времени
Отображает количество пользователей, входящих в кампанию каждый день. -
Отправленные сообщения с течением времени
Показывает ежедневный объем доставки сообщений по разным каналам. -
Drop-offs с течением времени
Отслеживает, когда и почему пользователи вышли из кампании, с разбивкой по категориям:-
Внутренние ошибки: Проблемы, связанные с логикой или условиями системы.
-
Ошибки отправки: Сбои, связанные с доставкой сообщений.
-
-
Достигнутые цели с течением времени
Показывает, сколько пользователей достигли целей кампании за выбранный период времени.
Audience
Section titled “Audience”Дашборд Audience предоставляет подробную информацию о том, как пользователи взаимодействуют с вашей кампанией. Он отслеживает активность пользователей на протяжении всего Journey, включая входы, выходы, ошибки и индивидуальные статусы пользователей.

Дашборд включает в себя следующие ключевые метрики:
| Входы | Общее количество пользователей, вошедших в кампанию за выбранный период, включая повторные входы. |
| Сейчас в Journey | Количество пользователей, которые в данный момент активны в Journey. |
| Выходы | Количество пользователей, завершивших или покинувших Journey. |
| Внутренние ошибки | Drop-offs пользователей из Journey, вызванные техническими проблемами. |
| Ошибки отправки | Сбои доставки, вызванные техническими проблемами, такими как удаленное приложение, недействительный email/телефон или заблокированный шлюз. |
Список пользователей ниже отображает записи по отдельным Journey, помогая вам отслеживать конкретные случаи и устранять проблемы:
| User ID / HWID | Уникальный идентификатор для каждого пользователя. Используйте строку поиска, чтобы найти конкретного пользователя по HWID или User ID. |
| Статус | Указывает текущее состояние пользователя в Journey (например, В процессе, Вышел, Dropped off). |
| Последний шаг | Показывает последний завершенный шаг или точку, в которой пользователь покинул Journey. |
Нажмите Экспорт в CSV, чтобы загрузить полный список записей о пользователях и их статусах для дальнейшего анализа.
Производительность
Section titled “Производительность”Раздел «Производительность» показывает, насколько эффективно ваша кампания достигает своих целей. Он помогает оценить успешность кампании и определить области для улучшения.
Каждая цель отображается с двумя ключевыми метриками:
-
Conversion rate (%): Процент пользователей, достигших цели, по отношению к общему числу входов в кампанию.
-
Количество: Общее число пользователей, выполнивших цель.
Коммуникации
Section titled “Коммуникации”Раздел Коммуникации показывает эффективность каждого канала сообщений в вашей кампании. Он помогает увидеть, какие каналы получают наибольшее вовлечение пользователей, чтобы вы могли улучшить свою стратегию сообщений и таргетинг.

Этот раздел включает типы коммуникаций, используемые в вашей кампании, такие как Push-уведомления, Email, SMS, WhatsApp и In-app сообщения.
Для каждого канала отображаются две ключевые метрики:
-
Показатель: Показатель вовлеченности для каждого канала
-
Отправлено / Impressions:
- Для Push, Email, SMS и WhatsApp показывает, сколько сообщений было отправлено.
- Для In-app показывает, сколько раз сообщение было просмотрено (impressions).
Статистика по каждому элементу Journey
Section titled “Статистика по каждому элементу Journey”Чтобы отобразить метрики для каждого элемента Journey на холсте, включите переключатель Показать метрики в нижней части холста. Кроме того, вы можете навести курсор на элемент, чтобы просмотреть метрики.

Продвижение Audience
Section titled “Продвижение Audience”Wavesend позволяет отслеживать вашу Audience по мере ее продвижения по Journey с помощью визуализации в реальном времени на холсте. Число на стрелке, следующей за каждым элементом Journey, указывает на общее количество клиентов, завершивших этот конкретный шаг.

Статистика по каждой точке коммуникации
Section titled “Статистика по каждой точке коммуникации”Вы можете получить представление об эффективности каждой точки коммуникации с помощью таких метрик, как:
Push-уведомления и email-сообщения
Section titled “Push-уведомления и email-сообщения”| Достигнуто целей | Указывает количество пользователей, которые достигли Conversion Goal в этой конкретной точке. |
| Открыто | Отображает количество раз, когда сообщение было открыто пользователями. |
| CTR | Представляет процент пользователей, которые кликнули на сообщение. |
| Drop-offs | Представляет количество сообщений, которые не могли быть отправлены по какой-либо причине (например, если срок действия Push-токена пользователя истек). |
Для более глубокого понимания эффективности отдельных сообщений дважды щелкните элемент сообщения на холсте. Появится окно с подробной статистикой, отображающее ключевые метрики для сообщения, такие как:
- количество отправленных сообщений
- количество открытых сообщений
- conversion rate
- количество входов
- количество drop-offs,
- количество кликов и т. д.
Чтобы увидеть причины Drop-offs и количество Drop-offs для каждой причины, раскройте блок Drop-off.

Чтобы получить доступ к еще более полной статистике по сообщению, нажмите Полная статистика в нижней части окна.

In-apps
Section titled “In-apps”| Достигнуто целей | Указывает количество пользователей, которые достигли Conversion Goal в этой конкретной точке. |
| Drop-offs | Представляет количество сообщений, которые не могли быть отправлены по какой-либо причине (например, если срок действия Push-токена пользователя истек). |
Для более детального понимания эффективности вашего In-app сообщения дважды щелкните на элементе сообщения, а затем в появившемся окне нажмите на название Rich media. Это откроет полную статистику по сообщению.
| Достигнуто целей | Указывает количество пользователей, которые достигли Conversion Goal в этой конкретной точке. |
| Отправлено | Указывает количество отправленных сообщений. |
Статистика A/B/n-тестов
Section titled “Статистика A/B/n-тестов”Если вы проводите A/B/n-тесты на различных элементах вашего customer journey, вы можете быстро определить наиболее эффективный вариант каждого элемента.

Все еще ждут
Section titled “Все еще ждут”Метрика Все еще ждут в Customer Journey от Wavesend применяется к шагам Time Delay и Ожидание триггера. Она помогает отслеживать поток пользователей, выявлять задержки и оптимизировать настройку вашего customer journey.
Ожидание триггера
Section titled “Ожидание триггера”Показывает количество пользователей, которые в данный момент ожидают срабатывания определенного события. Эти пользователи вошли в шаг, но еще не выполнили необходимые условия в течение установленного периода ожидания.
Time delay
Section titled “Time delay”Отражает пользователей, которые все еще находятся в периоде ожидания перед переходом к следующему шагу.
Экспорт статистики Journey
Section titled “Экспорт статистики Journey”Экспорт статистики кампании
Section titled “Экспорт статистики кампании”Wavesend позволяет экспортировать подробную статистику кампании за выбранный диапазон дат в формате CSV. Это дает детальное представление об эффективности вашей кампании, помогая анализировать ключевые метрики и оптимизировать будущие кампании.
В зависимости от ваших потребностей вы можете экспортировать данные для одного Journey, нескольких Journey с разными статусами или категориями или даже для всех Journey сразу.
Чтобы экспортировать статистику кампании:
- Перейдите в список кампаний.
- Найдите нужную кампанию или используйте фильтры, чтобы сузить выборку по статусу, категории или другим критериям. Экспортированный CSV-файл будет отражать эти фильтры. Затем нажмите Экспортировать статистику.
Чтобы экспортировать статистику по всем вашим Journey, просто нажмите Экспортировать статистику.

- Выберите диапазон дат, за который вы хотите экспортировать данные, и нажмите Экспортировать.

- Как только файл будет готов, нажмите Скачать CSV.
Информация, включенная в CSV-экспорт
CSV-файл будет содержать следующую информацию:
- Название: Название кампании или Journey.
- Статус: Текущий статус Journey (например, завершен, активен).
- Создан: Дата и время создания Journey.
- Категория: Категория кампании (например, акция «Черная пятница», акция «Кофе»).
- Тип: Тип Journey (например, AudienceBased, TriggerBased).
- UUID: Уникальный идентификатор для Journey.
- Общий охват: Общее количество пользователей, на которых нацелен Journey.
- Unique Users: Количество уникальных пользователей, получивших сообщения в Journey.
- Пользователей внутри: Количество пользователей, все еще активных в Journey.
- Drop-off: Количество пользователей, которые вышли или были отписаны от Journey.
- Всего отправок: Общее количество сообщений, отправленных по всем каналам (Push, Email, SMS и т. д.).
- Average CTR: Средний показатель кликов по всем типам сообщений.
- Цели: Количество пользователей, достигших определенных целей в кампании.
- Push Sends: Количество отправленных Push-уведомлений в Journey.
- Push CTR: Показатель кликов для Push-уведомлений.
- Email Sends: Количество отправленных email-сообщений в Journey.
- Email CTR: Показатель кликов для email-сообщений.
- Клики в Email: Общее количество кликов по ссылкам в email.
- Отписавшиеся от Email: Количество пользователей, отписавшихся от вашей email-рассылки.
- SMS Sends: Количество отправленных SMS-сообщений в Journey.
- Доставки SMS: Количество успешно доставленных SMS-сообщений.
- Отправки WhatsApp: Количество отправленных сообщений WhatsApp в Journey.
- Открытия WhatsApp: Количество сообщений WhatsApp, открытых пользователями.
- Показы In-App: Количество показанных пользователям in-app сообщений.
- In-App Interaction: Количество пользователей, которые взаимодействовали с in-app сообщениями (например, нажали кнопку).
- Пропуски In-App: Количество пользователей, которые пропустили или закрыли in-app сообщение без взаимодействия.
Экспорт статистики по каждому шагу вашего customer journey
Section titled “Экспорт статистики по каждому шагу вашего customer journey”Вы можете экспортировать данные о пользователях, прошедших каждый шаг вашего customer journey, включая такие элементы, как push-уведомления, email, in-app сообщения, Ожидание триггера, Разделение по сегментам и т. д. Это позволяет анализировать эффективность отдельных элементов кампании.
Чтобы экспортировать статистику:
- Откройте кампанию, которую вы хотите отслеживать, в Customer Journey Builder.
- Нажмите на конкретный шаг Journey, для которого вы хотите экспортировать статистику.
- Нажмите Экспортировать статистику.
- Укажите диапазон дат для данных, которые вы хотите экспортировать, и нажмите Начать экспорт.
Примечание: Статистику можно экспортировать только за последние два месяца активности. Убедитесь, что выбранный вами диапазон дат попадает в этот период, так как более старые данные для экспорта недоступны.

- После завершения процесса экспорта Wavesend отобразит подтверждающее сообщение. Нажмите на файл, чтобы загрузить экспортированные данные, или выберите другой период для экспорта, если это необходимо.

Анализ пути пользователя в Customer Journey
Section titled “Анализ пути пользователя в Customer Journey”Wavesend позволяет отслеживать путь конкретного пользователя в рамках кампании, подсвечивая его шаги. Анализируя пути пользователей, вы можете глубже понять, как пользователи взаимодействуют с вашими кампаниями, и принимать решения на основе данных для улучшения их общего опыта.
Чтобы отследить путь пользователя:
- Перейдите к кампании, которую хотите проанализировать.
- Нажмите Найти путь пользователя в правом нижнем углу Journey canvas.
- Введите User ID. User ID — это уникальный идентификатор, связанный с пользователем, чей путь вы хотите изучить. Убедитесь, что введенный User ID является точным и относится к анализируемой кампании.

Wavesend визуализирует Journey пользователя на холсте, подсвечивая шаги и сообщения, которые он прошел.

Если пользователь взаимодействовал с кампанией несколько раз, вы можете изучить различные пути, которые он прошел, используя переключатель путей в нижней части экрана.
Путь пользователя может иметь несколько статусов в зависимости от взаимодействия пользователя и изменений в Journey.
- Если пользователь успешно завершил Journey и вышел, в списке не будет специальной пометки.
- Если произошел drop-off пользователя, поток все равно можно просмотреть, а путь пользователя будет помечен восклицательным знаком.
- Если Journey был изменен, путь останется в списке, но его нельзя будет отобразить для просмотра.
Если пользователь не взаимодействовал с кампанией, вы получите уведомление о том, что пользователь не найден.
Примечание: Вы можете просматривать взаимодействия и пути пользователей только за последние два месяца. Данные старше двух месяцев недоступны.