Статистика по Email
В Wavesend аналитика по email предоставляет ценную информацию об эффективности ваших сообщений. Вы можете оценивать эффективность отдельных email-сообщений и отслеживать общие тенденции в ваших email-кампаниях.
Отслеживание эффективности отдельных email-сообщений
Section titled “Отслеживание эффективности отдельных email-сообщений”Вы можете отслеживать эффективность каждого email-сообщения в рамках Customer Journey прямо на Journey canvas.
Чтобы просмотреть статистику по сообщению, включите Show Metrics в нижней части холста или наведите курсор на элемент сообщения, чтобы увидеть статистику.

Под элементом email-сообщения вы увидите такие метрики, как:
| Goals Reached | Показывает количество пользователей, достигших Conversion Goal в данной точке. |
| Opened | Отображает количество открытий сообщения пользователями. |
| CTR | Представляет собой процент пользователей, которые кликнули по сообщению. |
| Drop-offs | Представляет собой количество сообщений, которые не удалось отправить, например, когда у пользователя истек срок действия push-токена. |
Для детального просмотра эффективности отдельного сообщения дважды кликните по элементу сообщения на холсте. Появится окно статистики, в котором отображаются ключевые метрики, такие как:
- Количество отправленных сообщений
- Количество открытых сообщений
- Количество кликов
- Количество отписавшихся получателей

Чтобы увидеть причины Drop-offs и количество Drop-offs по каждой причине, раскройте блок Drop-offs.

Подробная статистика по email
Section titled “Подробная статистика по email”Чтобы просмотреть подробную статистику по email-сообщению, нажмите Detailed Statistics в элементе email в Journey. Или получите к ней доступ через Statistics → Message history. Найдите нужное сообщение и кликните по нему.

Раздел Статистика по Email предоставляет подробную информацию об эффективности ваших email-кампаний, помогая вам оценить их результативность и усовершенствовать стратегию.
Этот раздел включает:
- Вкладка Performance: Отображает такие важные метрики, как Sent, Delivered, Opened и Users clicked. Здесь также есть динамический график, который показывает тенденции для каждой метрики с течением времени, что позволяет отслеживать эффективность кампании в определенном диапазоне дат и получать более глубокое понимание ваших email-кампаний.
- Вкладка Delivery report: Здесь представлена подробная информация о результатах доставки, включая показатели отказов и жалоб. Эта вкладка помогает устранять проблемы с доставкой и оптимизировать вашу email-стратегию для максимального охвата и вовлечения.
- Раздел Content: Предоставляет обзор содержимого сообщения и деталей кампании.

Выбор диапазона дат
Section titled “Выбор диапазона дат”По умолчанию, если не выбран пользовательский диапазон, раздел Статистика по Email настраивает отображение данных в зависимости от временного интервала для каждой метрики. Например, для метрики Sent данные показываются от первой до последней отправки, для Opened — от первого до последнего открытия и т.д. Чтобы просмотреть статистику за определенный период:
- Нажмите Pick date range.
- Выберите желаемые даты начала и окончания.
- Нажмите Apply.

Экспорт списка получателей
Section titled “Экспорт списка получателей”Вы можете скачать подробные данные о получателях вашей email-кампании. Эти данные можно использовать для дальнейшего анализа или сегментации с целью оптимизации будущих кампаний.
Чтобы экспортировать список получателей:
- В разделе Статистика по Email нажмите на меню с тремя точками (⋮) вверху.
- В выпадающем меню выберите Export recipients list.

- Когда экспорт будет завершен, появится уведомление с кнопкой Download CSV. Нажмите на кнопку, чтобы скачать данные о получателях в формате CSV.
Поиск конкретного получателя
Section titled “Поиск конкретного получателя”Используйте опцию Find recipient, чтобы найти конкретного пользователя в кампании.
Для этого:
- На вкладке Performance нажмите на меню с тремя точками.
- Выберите Find recipient в выпадающем меню.
- Найдите получателя по HWID или UserID.

Вкладка Performance
Section titled “Вкладка Performance”Вкладка Performance предоставляет углубленный анализ метрик вашей кампании, помогая оценить эффективность, вовлеченность и тенденции доставки с течением времени. Используйте эти данные для оптимизации вашей стратегии сообщений и улучшения результатов.
Здесь вы найдете такие метрики, как Sent, Delivered, Opened и Users clicked, а также динамический график, который визуализирует тенденции для каждой метрики.
Метрика Sent показывает количество сообщений, отправленных за выбранный период времени. Используйте эту информацию, чтобы точно настроить время и частоту ваших кампаний для повышения эффективности.

Delivered
Section titled “Delivered”Метрика Delivered дает представление о количестве сообщений, успешно доставленных на устройства или в почтовые ящики получателей.
Примечание: Доставка email может не состояться из-за возвратов, поэтому мы рекомендуем убедиться, что ваш список рассылки содержит только действительные и проверенные email-адреса пользователей, которые дали явное согласие на получение писем от вас.

Opened
Section titled “Opened”Метрика Opened измеряет количество получателей, открывших ваш email. Она позволяет понять, насколько привлекательны ваша тема и текст предпросмотра, чтобы побудить получателей к взаимодействию с вашим письмом. Эта метрика помогает оценить эффективность вашей email-кампании в привлечении внимания пользователей.

Users clicked
Section titled “Users clicked”Метрика Users clicked дает ценную информацию о том, как получатели взаимодействуют со ссылками в ваших сообщениях. Анализируя данные о кликах, вы можете оценить вовлеченность пользователей, определить наиболее эффективные элементы призыва к действию (CTA) и оптимизировать контент сообщений для улучшения результатов.
Здесь вы можете найти информацию о:
- Users clicked: Общее количество
unique users, которые кликнули по ссылкам в ваших сообщениях. Это помогает измерить взаимодействие с пользователем и определить, какие ссылки привлекают больше всего внимания. - Conversion Rate (Rate): Процент получателей, которые кликнули по ссылке и выполнили предопределенное действие, например, совершили покупку или отправили форму. Эта метрика помогает оценить эффективность ваших ссылок и общий успех вашей кампании в стимулировании действий пользователей.
Метрика Users clicked также включает подробную таблицу с разбивкой эффективности отдельных ссылок:
- Количество
unique users, кликнувших по каждой конкретной ссылке. - Conversion Rate: Каждая ссылка в таблице включает соответствующий
conversion rate, что позволяет оценить, насколько эффективной была ссылка в стимулировании действий пользователей.
Эти данные помогают оценить влияние конкретных ссылок на стимулирование действий пользователей.

Вы также можете экспортировать подробную информацию о кликах по ссылкам. Для этого:
- Рядом с каждой ссылкой нажмите на иконку скачивания, чтобы экспортировать данные о кликах для этой конкретной ссылки.
- Будет сгенерирован CSV-файл. После завершения экспорта появится уведомление Exporting complete.
- Нажмите кнопку Download CSV в панели уведомлений, чтобы скачать файл.

Опции экспорта и сегментации на вкладке Performance
Section titled “Опции экспорта и сегментации на вкладке Performance”Экспорт списка получателей
Section titled “Экспорт списка получателей”Вы можете экспортировать список получателей для каждой метрики (например, Delivered, Opened или Clicked), чтобы проанализировать поведение пользователей или создать последующие кампании.
Для этого:
- Нажмите на меню с тремя точками рядом с нужной метрикой (например, Sent, Delivered).
- Выберите Export recipients list, чтобы скачать список пользователей для дальнейшего анализа.

Создание сегмента из получателей
Section titled “Создание сегмента из получателей”Вы можете создавать сегменты непосредственно из получателей по определенным метрикам, таким как Sent, Delivered, Opened или Clicks. Эти сегменты помогают вам более эффективно персонализировать и нацеливать последующие кампании.
Чтобы создать сегмент:
- Нажмите на меню с тремя точками (⋮) рядом с нужной метрикой, например, Sent, Delivered или Clicks.
- Выберите Create segment from recipients в выпадающем меню.
- Дайте вашему сегменту понятное и описательное название.

Новый Segment будет доступен для использования в будущих кампаниях, что позволит более точно нацеливаться на основе поведения пользователей.
Вкладка Delivery report
Section titled “Вкладка Delivery report”Отчет о доставке (Delivery Report) предоставляет подробную разбивку эффективности доставки email, выявляя ошибки и проблемы, возникшие в процессе доставки. Эта информация позволяет анализировать сбои, оптимизировать вашу email-стратегию и улучшать общую эффективность кампаний.

Ошибки почтового ящика
Section titled “Ошибки почтового ящика”Ошибки почтового ящика относятся к проблемам на стороне получателя, которые препятствуют доставке email.
| Ошибка | Описание | Действие |
|---|---|---|
| Hard bounce | Количество писем, не доставленных из-за hard bounces. Hard bounce происходит, когда email-сообщение не может быть доставлено на постоянной основе, потому что адрес получателя либо не существует, либо недействителен. | Удаляйте адреса с hard bounce из вашего списка рассылки, чтобы поддерживать гигиену списка и снижать процент отказов. |
| Soft bounce | Временные сбои доставки, например, когда почтовый ящик получателя переполнен или проблемы в сети нарушают доставку. | Wavesend предпринимает несколько попыток повторной отправки писем, получивших soft-bounce. Если после этих попыток email остается недоставленным, отправка на этот email-адрес будет прекращена. |
| Complaint | Количество пользователей, которые сообщили о вашем сообщении как о спаме или подали жалобы своему провайдеру электронной почты. Жалобы могут привести к ограничениям ваших возможностей по отправке сообщений со стороны email-провайдеров и клиентов. | Расследуйте жалобы и убедитесь, что ваш контент релевантен и соответствует лучшим практикам email-маркетинга, чтобы избежать пометки как спам. |
Чтобы избежать превышения лимита по возвратам, используйте метод API
/getBouncedEmails, чтобы получить список email-адресов, с которых произошел возврат, и удалите такие адреса из вашего списка рассылки. Для этого потребуется помощь вашей команды разработчиков для реализации вызова API и управления обновлениями списка рассылки. Обязательно поделитесь с ними этой ссылкой, чтобы они могли начать работу.
Ошибки отправителя
Section titled “Ошибки отправителя”Ошибки отправителя — это проблемы, которые возникают на стороне отправителя в процессе доставки email.
Content
Section titled “Content”Раздел Content на правой панели предоставляет полный обзор содержимого сообщения и деталей кампании. Этот раздел предназначен для того, чтобы помочь вам быстро определить ключевые элементы вашего сообщения и эффективно управлять соответствующими настройками.
Здесь вы найдете:
Предпросмотр сообщения
Section titled “Предпросмотр сообщения”Просмотрите визуальное представление содержимого вашего сообщения, например, дизайн email или push-уведомления, чтобы проверить, как оно отображается у получателей.
Ссылка для открытия пресета
Section titled “Ссылка для открытия пресета”Используйте ссылку Open Preset, чтобы получить доступ и отредактировать Preset, используемый для сообщения.
Информация о кампании
Section titled “Информация о кампании”- Тема email-сообщения
- Имя отправителя (From Name): Отображаемое имя отправителя, которое видят получатели.
- Email отправителя (From Email): Email-адрес, с которого было отправлено сообщение.
Детали доставки
Section titled “Детали доставки”- Статус: Указывает, было ли сообщение успешно отправлено (DONE), запланировано или все еще находится в процессе отправки.
- Дата отправки: Точная дата и время доставки сообщения получателям.
- Параметры планирования: Отображает выбранный вариант планирования, например, «Оптимальное время».
- Целевой сегмент: Определяет
Segmentпользователей, получивших сообщение. Кликните по ссылке на сегмент, чтобы просмотреть или управлять настройками конкретного сегмента.
Прочие свойства
Section titled “Прочие свойства”- ID сообщения (Message ID): Уникальный идентификатор сообщения, полезный для отслеживания и устранения неполадок.
- Код сообщения (Message Code): Внутренний код, связанный с конкретным отправленным сообщением.
Если вы получаете доступ к статистике по email из Message History, вы можете просмотреть все свойства сообщения, нажав Show all properties.
Получение инсайтов о тенденциях эффективности email
Section titled “Получение инсайтов о тенденциях эффективности email”Project overview
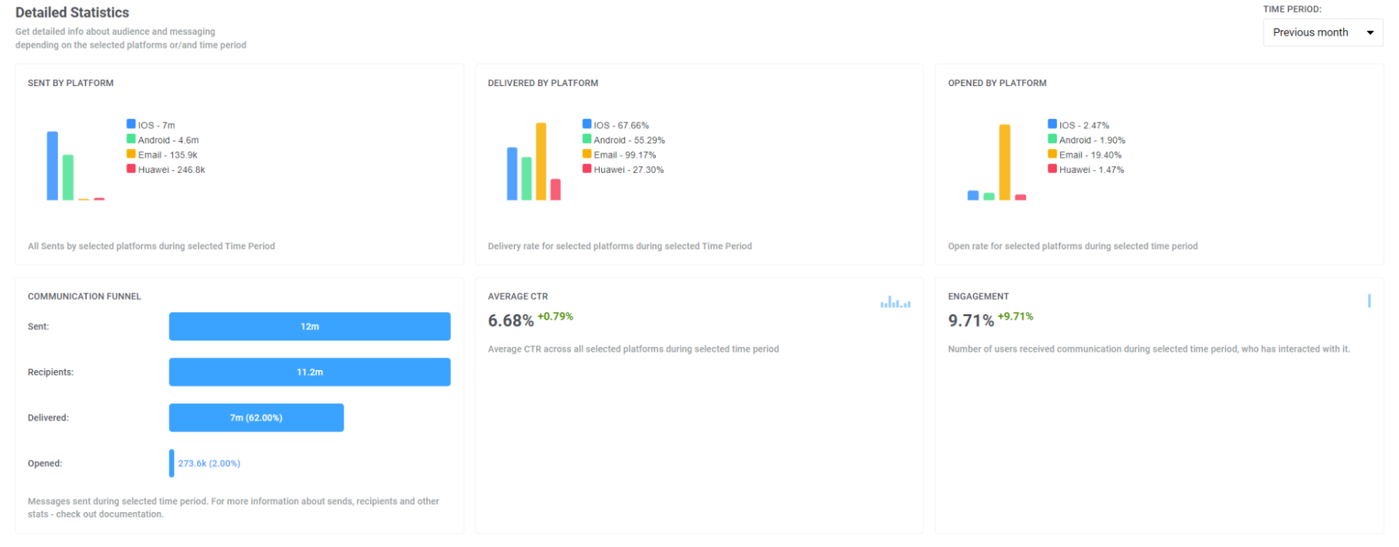
Section titled “Project overview”Чтобы оценить общую эффективность ваших email-кампаний, перейдите в Statistics > Project Overview. Здесь вы можете просмотреть общее количество отправленных, доставленных и открытых писем за выбранный период, что позволяет сравнить эффективность email с другими каналами.

Кроме того, на этой странице вы найдете разбивку по ключевым метрикам email, таким как:
- Emails sent
- Unique emails opened
- Unique clicks on email links
- Emails soft bounce
- Emails hard bounce
- Email complaints

Дашборды
Section titled “Дашборды”Чтобы детально проанализировать эффективность ваших email-кампаний, используйте готовые дашборды Email и Application на вкладке Statistics > Dashboards или создайте свой собственный дашборд для более глубокого анализа.
Email-дашборд
Section titled “Email-дашборд”Email-дашборд предоставляет вам углубленный анализ эффективности ваших email-кампаний. Он отображает различные метрики, такие как количество Subscribers, Email Sends, открытия, доставки и многое другое.

Также вы можете настроить дашборд под свои нужды, добавляя или удаляя определенные метрики, или создать полностью индивидуальный дашборд для своих кампаний. Узнайте, как это сделать, здесь
Дашборд приложения
Section titled “Дашборд приложения”Этот дашборд позволяет сравнивать эффективность ваших email-сообщений с другими каналами, предоставляя информацию о таких метриках, как Recipients, Subscribers, DAU (Daily Active Users) и MAU (Monthly Active Users), и т. д. с разбивкой по каналам. Узнать больше
FAQ по аналитике email
Section titled “FAQ по аналитике email”Какую аналитику по email предоставляет Wavesend?
Section titled “Какую аналитику по email предоставляет Wavesend?”Wavesend предоставляет комплексную аналитику по email на нескольких уровнях, включая эффективность отдельных сообщений, общие тенденции кампаний и статистику по всему каналу. С помощью встроенных email-дашбордов и инструментов отчетности вы можете отслеживать, как пользователи взаимодействуют с вашими письмами, и оптимизировать кампании на основе полезных данных.
Могу ли я экспортировать данные аналитики по email?
Section titled “Могу ли я экспортировать данные аналитики по email?”Да. Wavesend позволяет экспортировать подробную аналитику по email, включая:
- Списки получателей, отфильтрованные по статусу доставки или вовлеченности
- Данные о кликах по ссылкам для каждого сообщения
- Отчеты в формате CSV для дальнейшего анализа во внешних инструментах
Вы также можете экспортировать сегменты на основе поведения пользователей для целевых последующих кампаний.
Как я могу сегментировать и анализировать эффективность email по аудиториям?
Section titled “Как я могу сегментировать и анализировать эффективность email по аудиториям?”Вы можете создавать и анализировать сегменты аудитории (Audience) непосредственно из email-дашборда или вкладок эффективности. Сегменты могут быть основаны на статусе сообщения (открыто, кликнуто, возвращено) и экспортированы для расширенного таргетинга и сравнения эффективности по группам пользователей.
Как аналитика по email улучшает эффективность кампаний?
Section titled “Как аналитика по email улучшает эффективность кампаний?”Аналитика по email помогает понять, как ваши сообщения работают в реальных условиях: от успешности доставки до вовлеченности пользователей. Используя данные из дашбордов с метриками email, вы можете:
- Выявлять наиболее эффективный контент
- Тестировать темы писем и призывы к действию
- Оптимизировать время и частоту отправки
- Снижать показатели отказов и жалоб
Такой подход, основанный на данных, повышает показатели открытий, кликов и конверсий.